控制器

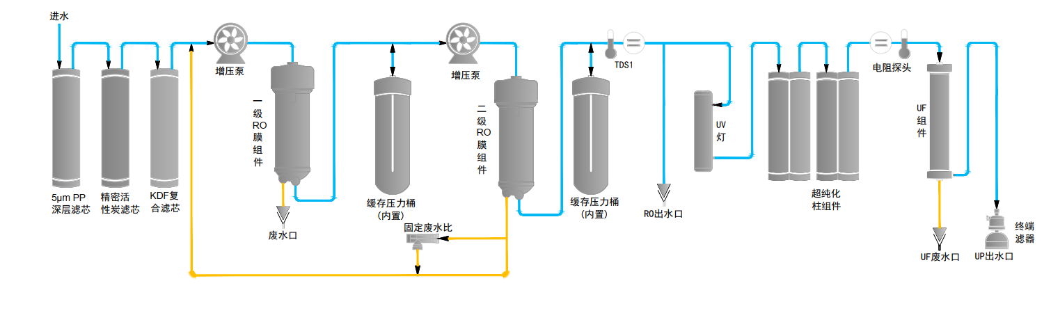
流程图

技术参数
| 名称 | 基础型 | 除热原型 | 低有机物型 | 综合型 |
| 型号 | Eco-RS30 | Eco-RS30UF | Eco-RS30UV | Eco-RS30UVF |
| 纯水产量* | 二级RO30水L/Hour | |||
| 最大流速 | 1.2~2.0L/min | |||
| UP超纯水指标 | ||||
| 电阻率(25℃) | 18.2MΩ.cm | |||
| 重金属离子 | <0.01 ppb | |||
| 总有机碳(TOC) * | N/A | 有效降低TOC | ||
| 细菌 | <0.01 cfu/ml | |||
| 颗粒物(>0.1μm) | <1/ml | |||
|
热原(内毒素) |
N/A | <0.001 Eu/ml | N/A | <0.001 Eu/ml |
| 核糖核酸酶(RNases) | N/A | <1pg/ml | N/A | <1pg/ml |
脱氧核糖核酸酶(DNases) | N/A | <5pg/ml | N/A | <5pg/ml |
| RO反渗透纯水指标 | ||||
| 一级RO水 | 离子截留率98%-99%(新膜),有机物截留率>99%(MW>200道尔顿)、颗粒和细菌截留率>99% | |||
| 二级RO水 | 二级RO水离子截留率>99%(新膜),电导率 ≤5μs/cm; 有机物/颗粒/细菌截留率同上; 国标三级水 | |||
| 原水要求 | 城市饮用自来水,水温5-35℃,水压1.0-4.0bar | |||
| 尺寸和重量 | 长×宽×高:340×500×560mm;重量:约18Kg | |||
| 电气要求 | 100-240V,50/60Hz | |||
| 功率 | 192W | |||
| 系统配置 | 主机(含1套纯化柱)+内置两个1.8L压力桶+附件包 | |||
* 数值受不同温度、进水水质及进水的污染总量影响